Falls noch jemand ein ähnliches Problem haben sollte, hier der aktuelle Status:
Der Zendure-Support hatte mich vor zwei Wochen gebeten, eine BMS-Kalibrierung durchzuführen, d. h. den Akku mit konstanten 800 W auf 100 % SoC aufzuladen und ihn dann auf 5 % zu entladen. Ich habe dies dreimal in Folge mit einer Entladeleistung von ca. 300 W durchgeführt, und dabei kam es auch zu den hier im Forum beschriebenen SoC-Einbrüchen von 15 % auf 5 % mit minimalen Zellspannungen von 3,0 V.
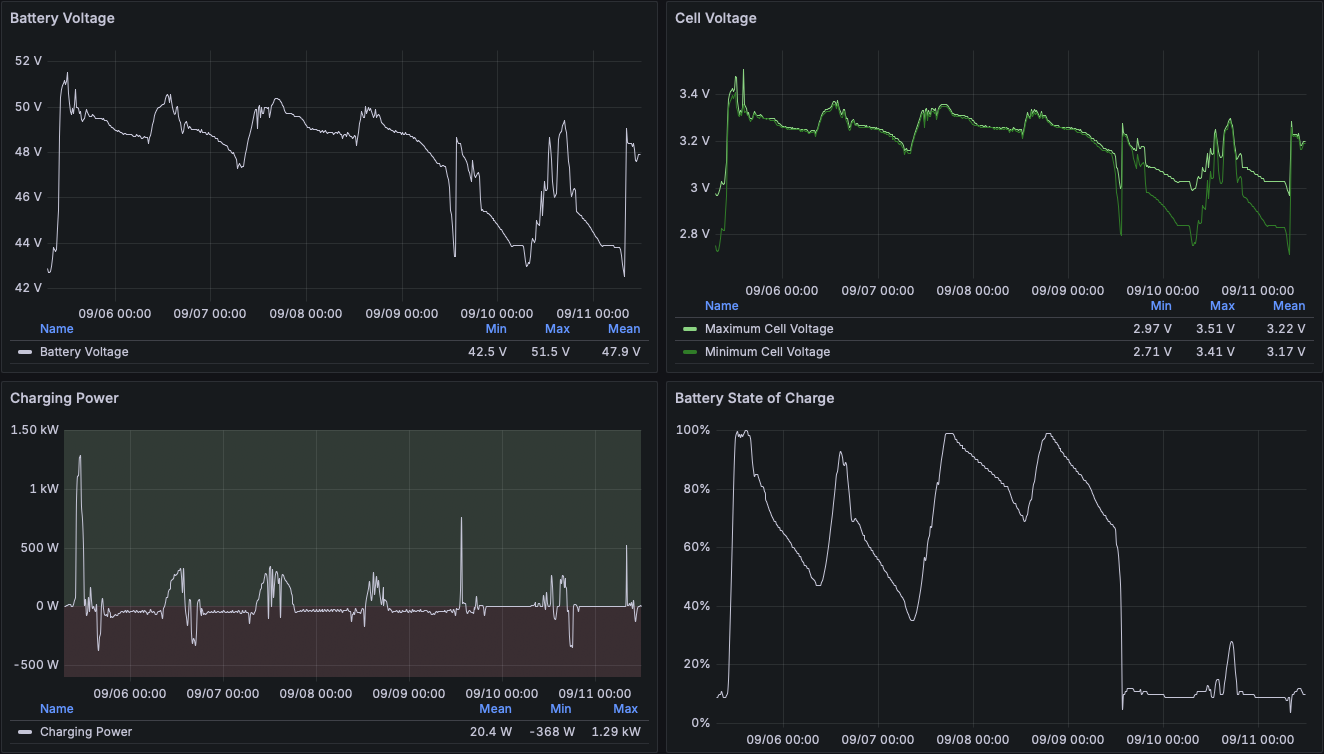
Anschließend hat sich das Verhalten im normalen Betrieb tatsächlich etwas gebessert, allerdings kommt es bei einem Ladezustand von 30 % immer noch einen schnellen Einbruch der Zellspannung bei geringer Entladeleistung:

Der schnelle Abfall von 30 % auf 15 % SoC (die von mir eingestellte Untergrenze) trat nur 27 Stunden nach der letzten vollständigen Ladung (100 % SoC) auf. Dabei kommt es weiterhin zu einem starken Abfall der minimalen Zellspannung auf nur 2,83 V, bei einer Differenz von 190 mV zwischen minimaler und maximaler Zellspannung.
Ich habe den Support nun gefragt, ob das Verhalten so zu erwarten ist oder eventuell doch ein Defekt am Gerät vorliegen könnte, da durch den Händler kein Umtausch auf Gewährleistung ohne die Zustimmung von Zendure durchgeführt werden kann.
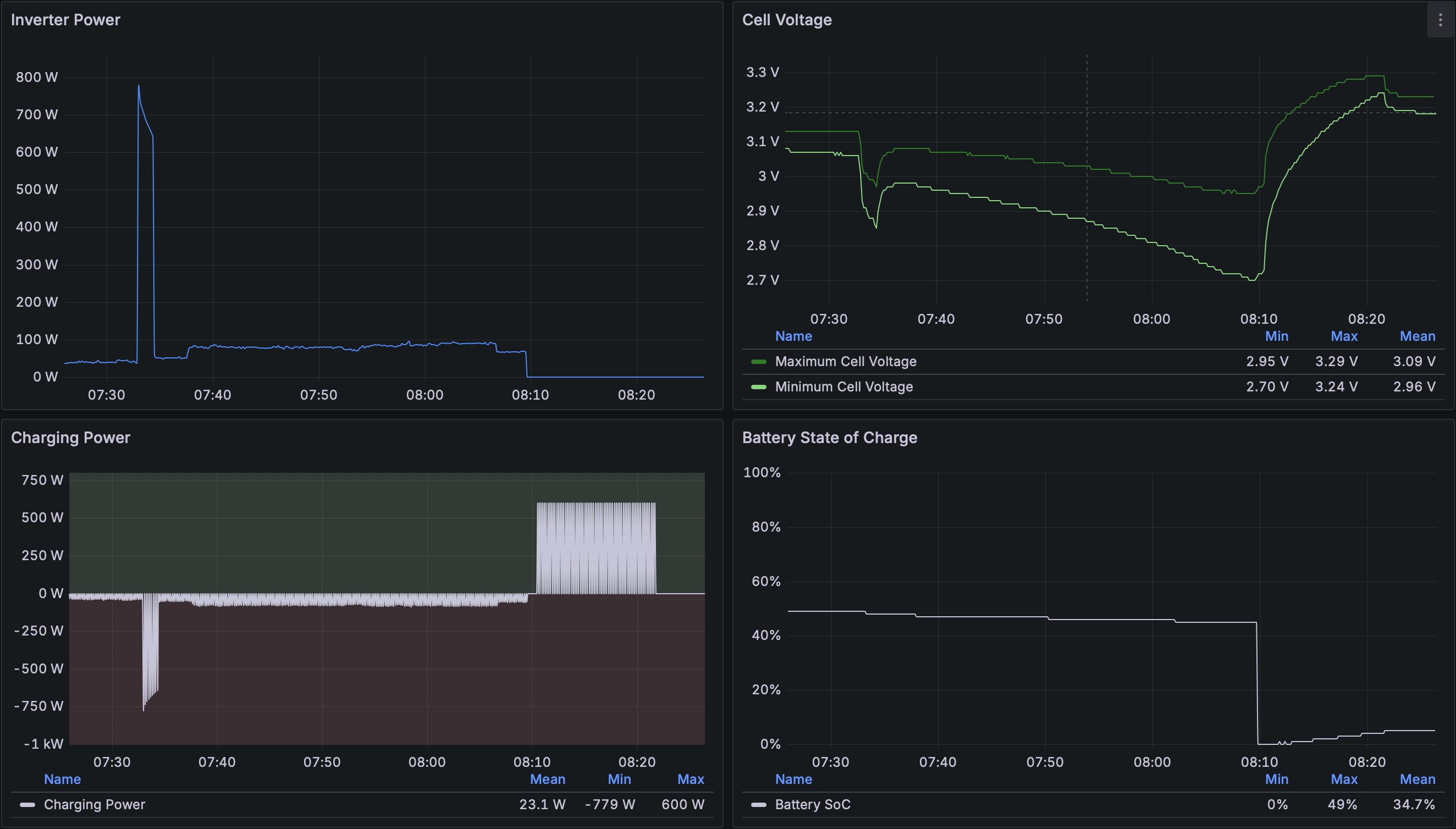
P.S.: Nur wenige Stunden, nachdem ich das hier geschrieben habe, ist die min. Zellspannung auf 2,70 V eingebrochen (SoC von 17 % auf 0 %) und das Gerät hat eine 600-W-Notladung aus dem Netz gestartet. Als dann ein Ladezustand von 5 % erreicht wurde, zeigte die App erneut den "Communication fault(Error code: 25)" an, die Spannungs-LED am Gerät blinkte rot und die Batterie-LED blinkte weiß.
Der Auslöser, der die Zellspannung hat einbrechen lassen, war wohl die morgendliche automatische Aktivierung des Wechselrichters mit 50 W Ausgangsleistung:

Ich kann für meinen SF 800 Pro also sagen, dass die BMS-Kalibrierung nach Anleitung des Herstellers nicht geholfen hat.